
Team
Product designer
Product manager
Technical documentation
Back end engineers
Front end development
Product - NS1 Connect
NS1 Connect’s makes your experience on internet better by making sure web applications and sites are always protected and performing. Our real-time data feature, pulsar needs a dashboard to show real-time network traffic data.
The problem…
Without a dashboard, customers don't understand why their traffic is going to certain servers
This also leads to…
Risk of misconfigurations in traffic policy and not knowing
Longer times to troubleshoot or prevent errors
Risk of loosing millions because they are unable to confirm if their private CDN is preforming correctly
Dashboard goals
Break down errors and direct customers to next steps
Create a stronger relationship with the CDN data and the traffic steering
Retain current premium customers as we move from a new data management system
Increase the amount of customers to use our portal instead of exporting our data to a 3rd party tool
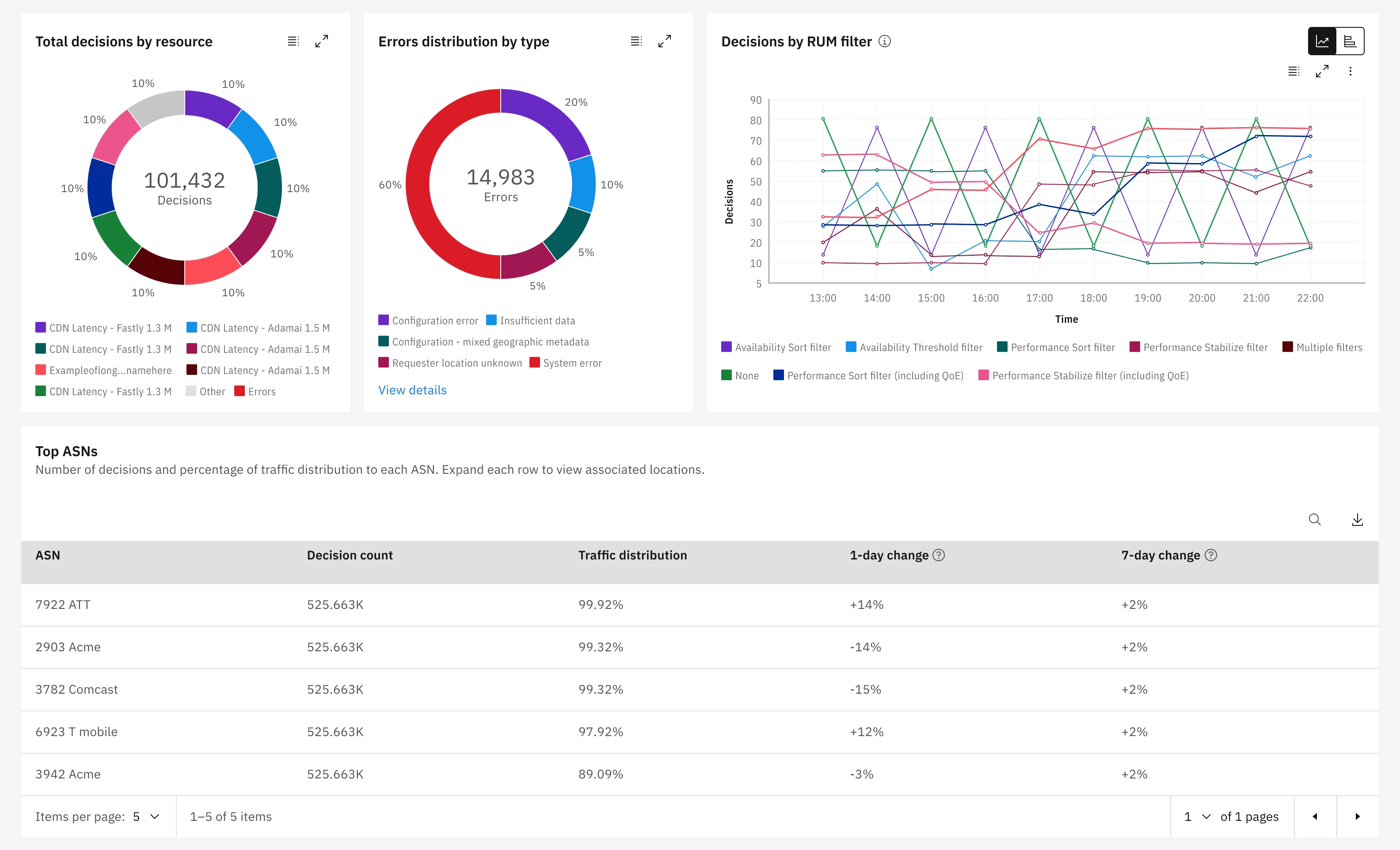
Decision page updates
Charts breaking down when decision are made based on the type of conditional in the traffic policy
Incorporating data visuals to current table data
Importing a traffic policy view into the page to reduce toggling between
Process
Discovery
Comparative research, audit of current build and sync with team
Lo fidelity brainstorm
Brainstormed multiple layouts with PM and rapid prototyped a concept
Customer interviews
Interviewed 5 customers and shared prototypes
Mid fidelity + content
Finalized use cases per new data and met with content
Visual design
Worked with visual design and annotated screens
Front end
Researched work arounds with design system and tested build
Big wins
Largest feature update for the product that was successfully released and already getting praise from customers
Portfolio 2024
United States




